待望のGeas5が発売されたので、ゲーム内のベンチマークをやってみました。
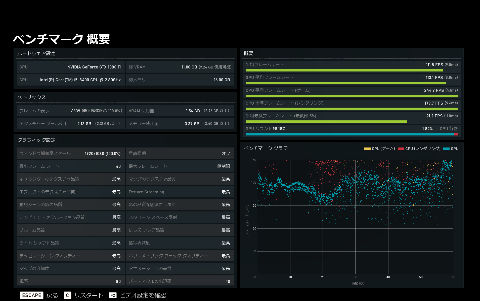
画像にのってない部分だとメモリーの周波数が2133でちょっと低いので影響あるかも。
1080Tiはまだまだ頑張れそうという結果で一安心です。
4よりPCへの最適化が進んでる印象。
CPUを上げればフルHD環境120Hz張り付きいけそうな感じはしますね。
もちろん設定落とせばこの構成でもいけるとは思いますが。
雪のステージの美しさはかなりのもので、グラフィックの進化に感動したのはバイオショック1以来かもしれない。ストーリーはまだ途中ですが、4よりだいぶダークな感じになっているので楽しみです。